Erste Schritte
Du hast dich erfolgreich am System angemeldet. In diesem Artikel wird beschrieben, welche Möglichkeiten du nun hast.
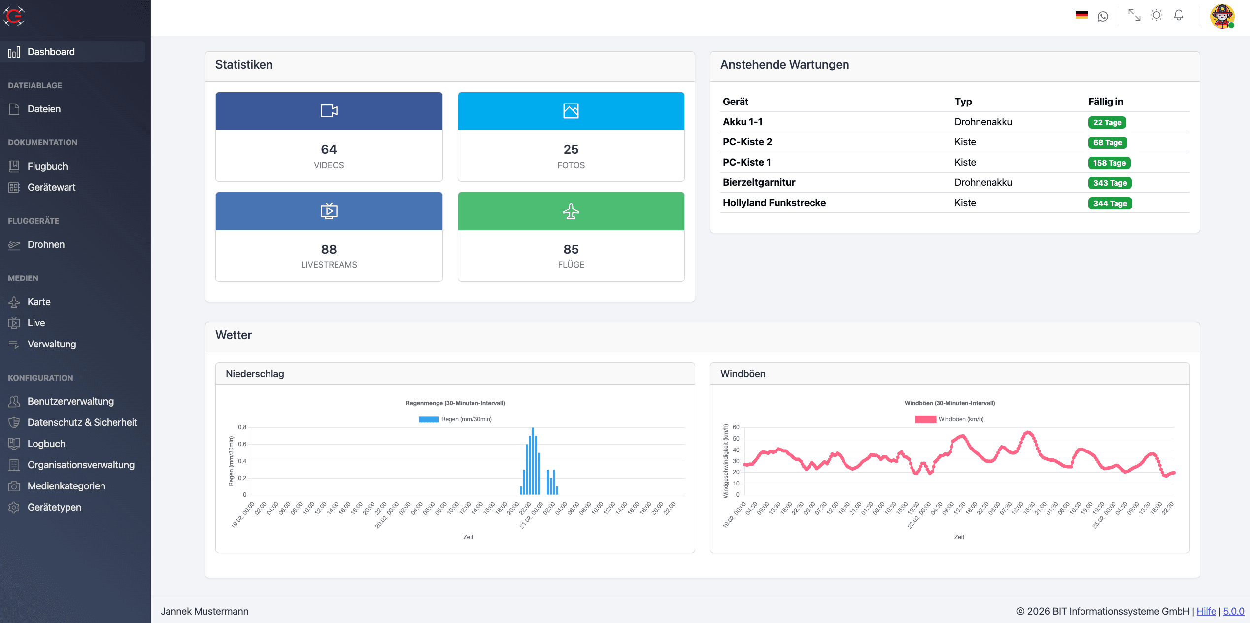
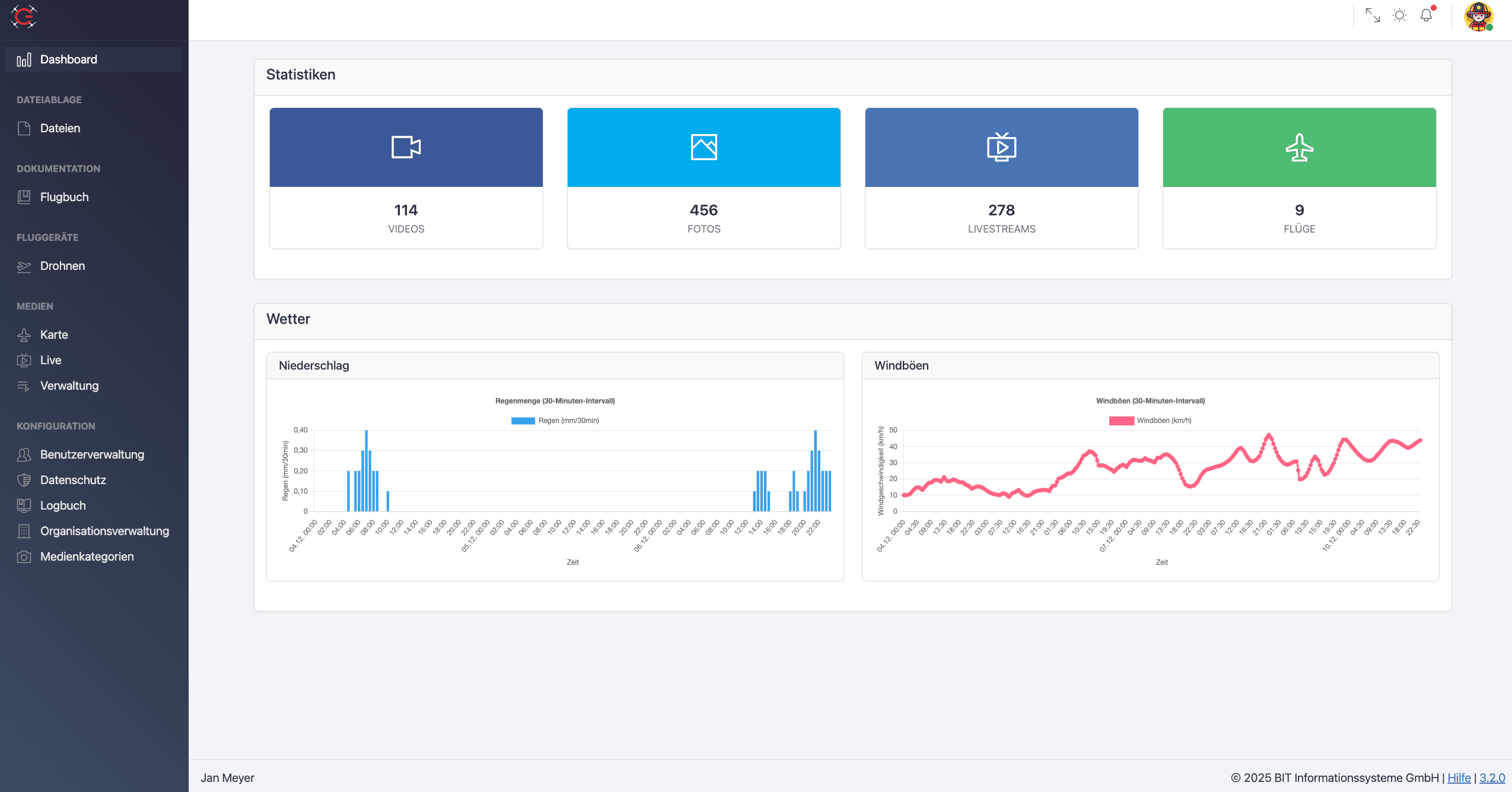
Aufbau des Systems

Im linken Bereich des Bildschirms befindet sich das Menü. Über das Menü hast du die Möglichkeit verschiedene Masken in deinen Anzeigebereich zu rufen. In der oberen rechten Ecke des Systems findest du außerdem dein Profilbild sowie ein paar Icons, welche dir verschiedene Möglichkeiten bieten.
Profilbild
Mit einem Klick auf dein Profilbild öffnest du ein Untermenü, in welchem du dich wahlweise abmelden oder dein Profil aufrufen kannst.
Glocke
Die Glocke signalisiert dir, dass im Hintergrund etwas passiert ist. Wenn aktiviert ist, dass neue Videos oder Fotos freigeschaltet werden müssen, taucht für jedes neue Video/Foto ein entsprechender Hinweis über die Glocke auf. Auch, wenn Drohne112 neue Unterlagen für deine Einheit bereitstellt wie z.B. Schulungsunterlagen oder Zertifikate, wird dies über einen roten Punkt an der Glocke signalisiert.
Außerdem zeigt die Glocke dir an, wenn es ein Update des Systems gegeben hat. Du kannst einfach auf einen der drei Punkte klicken und landest sofort im dazugehörigen Dialog.
Dark- und Whitemode
Über den Mond bzw. die Sonne lässt sich der Dark- bzw. Whitemode der Software umstellen. Die Einstellung “Auto” orientiert sich an dem im Hauptsystem (z.B. Windows) hinterlegten Schema.
Pfeile
Über die Pfeile hast du die Möglichkeit die Anwendung im Vollbildmodus zu öffnen.
Organisationsverwaltung
Damit die Karten im System sauber arbeiten, ist es notwendig, dass in der Organisationsverwaltung die entsprechenden Koordinaten für den "Ausgangspunkt der Karte" gesetzt werden. Ist dies nicht der Fall, taucht oberhalb der Karte ein roter Hinweis auf.